查看客户信息
合作伙伴可以及时了解客户的详细信息,包括基本信息、消费数据、营销任务、客户预警、订单、资源、商机和优惠券情况,以提供更精准的服务和支持。
查看客户信息
- 进入客户管理页面。
a) 使用合作伙伴账号登录华为云。
b) 单击页面右上角账号下拉框中的“伙伴中心”,进入伙伴中心。
c)在顶部导航栏中选择“销售 > 客户 > 客户管理”。
- 设置查询条件,查看客户列表信息。

表1 客户列表功能介绍 功能
描述
按新客维度展示客户列表
勾选“按新客维度展示”
查询客户
通过以下字段查询客户:客户名称、客户账号名、账号ID、客户标签、客户经理姓名、移动电话、邮箱、本月消费以及资源到期时间。这些查询条件可在点击“高级搜索”后查看和选择。
筛选客户
根据以下字段旁的筛选按钮
筛选客户:关联类型、客户名称、客户账号名、账号ID、客户经理姓名、本月消费、资源到期时间、移动电话和客户标签。自定义列表
单击列表右上角设置按钮
,可以自定义列表的展示字段。查看或隐藏字段的完整内容
单击列表字段旁边的眼睛按钮

字段说明
当“可用额度”显示为负数时,表示客户当前处于欠费状态(负值绝对值为欠费金额)。单击欠费金额,可查看其欠费详情。
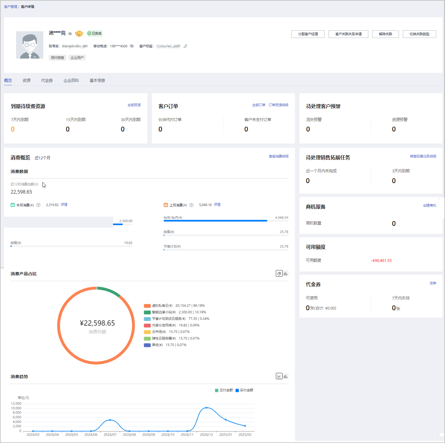
- 单击客户账号名,进入“客户详情”页面,查看子客户的全量信息,包括但不限于:消费、资源、订单、预警、商机、可用额度、优惠券和基本信息。选择不同页签,查看对应信息。

表2 客户详情页概览页签涉及功能 功能
描述
为客户分配客户经理
单击”分配客户经理“,为客户分配客户经理;若客户经理已分配,单击”客户经理:***”,修改客户经理。
查看关联关系操作记录
单击“客户关联关系申请”,查看关联关系操作记录,并对关联关系进行处理。
解除关联
单击“解除关联”,解除客户的关联关系。
切换关联类型
单击“切换关联类型”,切换客户的关联类型
查看到期待续费资源
在到期待续费资源卡片,查看到期待续费资源。
- 单击”代客运维“,申请客户授权并同意后,对客户进行资源运维。
- 单击”全部资源“,查看到客户的包年/包月资源、按需资源、节省计划。
- 单击”7天内到期”、“15天内到期”、“30天内到期”下的数字,可以查询7/15/30天内到期的包年/包月资源、按需资源、节省计划。
查看客户订单
在客户订单卡片,查看客户订单情况。
- 单击”申请客户授权“,向该客户申请代客操作权限。
- 客户同意后,单击“代客下单”,可以代代售类客户下单购买包年/包月资源。
- 单击“全部订单”或“订单资源明细”,查看对应内容。
- 单击“伙伴代付订单”或“客户未支付订单”下方数字,可以查看相对应的订单情况。
查看待处理客户预警
在待处理客户预警卡片查看待处理客户预警情况。
- 单击“流失预警”、“资源预警”下方数字,查看全部的预警信息。
查看待处理销售拓展任务
在待处理销售拓展任务卡面查看销售拓展任务情况。
- 单击“销售拓展任务明细”,查看客户的销售拓展任务明细。
- 单击“近一个月内未完成”、“3天内到期”下方数字,可以查看近一个月内和3天内到期的销售拓展任务。
查看消费概览
在消费概览卡片查看消费情况、消费产品占比及消费趋势。
- 单击“查看消费明细”,进入消费明细页面,查看客户的消费明细。
- 单击“本月消费”的“详情“按钮,进入消费看板,查看本月消费明细。
- 单击“上月消费”的“详情“按钮,进入消费看板,查看到上月消费明细。
- 单击“消费产品占比”后的图标,切换展示消费产品排行。
- 单击“消费趋势”后的图标,查看不同类型的趋势图。
查看客户券情况
代售类客户:在券管理卡片查看客户代金券与提货券情况。
- 单击代金券“可使用”或“7天内失效”下方数字,查看到相对应的代金券情况;
- 单击提货券“可使用”或“7天内失效”下方数字,查看到相对应的提货券情况;
- 点击“发券”,选择额度编号为客户发券。
顾问销售类客户:在代金券卡片查看客户代金券情况。
- 单击代金券“可使用”或“7天内失效”下方数字,可以查看到相对应的代金券情况;
- 点击“发券”,可以选择额度编号为客户发券。
查看可用额度
代售类客户:在可用额度卡片查看可用额度和最近调账时间。
- 单击“拨款”,往客户的消费账户转账;
- 单击“回收”,从客户的消费账户将余额回收到您 的可拨款账户中。
顾问销售类客户:在可用额度卡片查看可用额度(来源于客户自身充值)。
查看商机报备情况
在商机报备卡片查看商机报备情况。
- 单击”创建商机“,选择一个已报备客户或者已关联客户创建商机;
- 单击“商机数量”旁边数字,可以查看到相对应的商机报备情况。
查看知识推荐(客户签署最新版关联伙伴须知协议后开放)
在知识推荐卡片查看产品推荐知识、解决方案推荐知识和行业案例推荐知识。
表3 客户详情页资源页签涉及功能 功能
描述
查看包年/包月资源
选择“包年/包月资源”页签,查看客户包年/包月资源信息,包括产品实例名称/ID、产品类型、产品规格 、云服务区、状态、生效时间/失效时间、到期处理和订单号。同时,伙伴可以根据产品类型、生效时间、失效时间和订单号查询包年/包月资源。
- 单击“导出”,导出该客户的所有包年/包月资源记录。
查看按需资源
选择“按需资源”页签,查看客户按需资源信息,包含产品实例名称/ID、标签、产品类型、产品规格、云服务区、状态、开通时间和支付账户。同时,伙伴可以根据产品类型和ID搜索按需资源,并根据开通时间和状态筛选符合条件的按需资源。
按需资源默认展示的是最近一个月的,您可以在开通时间中进行筛选所有时间或其他时间段。
- 单击“导出”,导出该客户的所有按需资源记录。
表4 客户详情页代金券页签涉及功能 功能
描述
查看代金券情况
查看名下代金券信息,包括代金券ID、代金券面值、余额、状态和发放时间。
- 单击操作列“详情”,查看代金券的基本信息和使用记录。
表5 客户详情页基本信息页签涉及功能 功能
描述
查看历史客户经理
在“客户基本信息”区域单击“历史客户经理”,查看该客户关联的历史客户经理列表
查看历史记录
在“客户基本信息”区域单击“历史记录”,查看该客户的大客户经理跟进历史记录
查看新客标签
在“新客标签”区域,查看该客户的销售纵队、新客标签及其说明
表6 客户详情页企业百科页签涉及功能(仅对完成实名认证的企业客户开放) 功能
描述
查看企业摘要信息
可直接查看企业摘要信息,包含上云钱包厚度、注册资本、国标行业、华为云行业、企业网址等。
查看企业基本信息
单击“企业基本信息”页签,查看关系图谱和工商信息,关系图谱包括企业架构图、股权穿透图(含股权结构信息)和企业关系图。
查看上云信息
单击“上云信息”页签,查看上云钱包厚度、上云活跃度、服务商和网址等信息
查看公司发展
单击“公司发展”页签,查看投融资信息、产品信息、项目品牌和上榜榜单。
查看知识产权
单击“知识产权”页签,查看软件著作和专利信息。
其他操作
合作伙伴在“客户管理”页面还可以进行如下操作:
|
操作 |
描述 |
|---|---|
|
导出当前记录 |
单击“导出 > 导出当前记录”,可以导出伙伴名下的所有客户。
说明:
|
|
查看导出记录 |
单击“导出 > 查看导出记录”,在“导出记录”页面,单击“操作”列的“下载”,可以下载并查看导出状态为“已完成”的客户记录。 |
|
为代售类客户调账 |
单击操作列“拨款”和“回收”,为代售类客户调账。具体操作请参见为客户调账。 |
|
查看调账记录 |
单击上方说明列表“调账记录”,查看客户的调账情况。此处的调账记录包括合作伙伴给子客户拨款、回收的记录,以及子客户切换关联类型、解除关联时产生的系统回收记录。具体操作请参见查询调账记录。 |
|
与客户解除关联关系 |
单击“更多 > 解除关联”,可以解除与客户的关联关系。具体操作请参见解除与客户的关联关系。 |
|
切换客户关联类型 |
单击“更多 > 切换关联类型”,可以切换客户的关联类型。具体操作请参见切换客户关联类型。 |
|
查看关联关系操作记录并处理客户发起的解除关联申请 |
单击页面上方的“关联关系操作记录”,可以查询客户关联、切换关联类型、解除关联的事件记录,并处理客户发起的解除关联的事件。具体操作请参见查询关联关系操作记录并处理客户发起的解除关联申请。 |
|
发放代金券 |
单击“更多 > 发券”,为指定客户发放优惠券。具体操作请参见为客户下发代金券。 |
|
为客户代支付订单 |
单击“更多 > 支付订单”,为指定客户支付订单。具体操作请参见为客户代支付订单。 |
|
查看客户订单 |
单击“更多 > 查看订单”,查看指定客户名下的所有订单信息。具体操作请参见查看客户订单。 |
|
查看客户资源 |
单击“更多 > 查看资源”,查看指定客户所购买的按需资源详情和包年/包月资源详情,具体操作请参见查看客户资源。 |
|
查看消费明细 |
单击“更多 > 查看消费明细”,查看指定客户的所有消费明细。具体操作请参见查询消费明细。 |
|
为客户分配客户经理 |
单击“更多 > 分配客户经理”,为指定客户分配客户经理。具体操作请参见为客户分配客户经理。 |
|
商机报备 |
单击“更多 > 商机报备”,为指定客户创建商机。具体操作请参见创建商机。 |
|
申请客户授权 |
单击“更多 > 申请客户授权”,向指定客户申请授权,授权后,伙伴可以代客下单和代客运维。具体操作请参见申请客户授权。 |
|
代客下单 |
单击“更多 > 代客下单”,代代售类客户下单购买包年/包月资源和按需资源。具体操作请参见代客户下单。 |
|
代客运维 |
单击“更多 >代客运维”,代代售类客户进行资源运维。具体操作请参见代客运维。 |