更新时间:2025-11-05 GMT+08:00
开启DataPlane V2网络的cilium-agent组件可观测性
开启了DataPlane V2的集群会在每个节点上部署cilium-agent组件,通过本文的配置可实现cilium-agent组件的可观测。
前提条件
- DataPlane V2特性由CCE受限开放,使用前请提交工单给CCE服务进行申请。
- 目前只有v1.27.16-r50、v1.28.15-r40、v1.29.15-r0、v1.30.14-r0、v1.31.10-r0、v1.32.6-r0及以上开启了DataPlane V2的CCE Standard集群支持开启cilium-agent组件的可观测性。
步骤一:配置ConfigMap并重建yangtse-cilium
- 请参见通过kubectl连接集群,使用kubectl工具连接到您的集群。
- 创建cilium-config.yaml文件,填写以下cilium社区原生的ConfigMap配置。
apiVersion: v1 data: prometheus-serve-addr: :9962 kind: ConfigMap metadata: name: cilium-config namespace: kube-system
表1 参数说明 参数
描述
备注
prometheus-serve-addr
cilium-agent的metrics暴露的地址。
本文设置为":9962",冒号不可省略
- 创建该ConfigMap。
kubectl apply -f cilium-config.yaml
- 完成cilium-config配置后,通过执行以下命令滚动重建yangtse-cilium即可生效。
uuid=$(uuidgen) kubectl patch daemonset -nkube-system yangtse-cilium --type='json' -p="[{\"op\": \"add\", \"path\": \"/spec/template/metadata/annotations/change-id\", \"value\": \"$uuid\"}]"
步骤三:配置Cilium的可观测任务
- 创建cilium-monitor.yaml文件,您可以通过以下YAML直接创建cilium的ServiceMonitor可观测任务。
apiVersion: v1 kind: Service metadata: annotations: prometheus.io/port: "9962" prometheus.io/scrape: "true" labels: k8s-app: cilium name: cilium namespace: kube-system spec: clusterIP: None clusterIPs: - None internalTrafficPolicy: Cluster ipFamilies: - IPv4 ipFamilyPolicy: SingleStack ports: - name: metrics port: 9962 protocol: TCP targetPort: prometheus selector: k8s-app: cilium sessionAffinity: None type: ClusterIP --- apiVersion: monitoring.coreos.com/v1 kind: ServiceMonitor metadata: name: cilium namespace: monitoring spec: endpoints: - honorLabels: true path: /metrics port: metrics relabelings: - action: labelmap regex: __meta_kubernetes_service_label_(.+) scheme: http jobLabel: cilium namespaceSelector: matchNames: - kube-system selector: matchLabels: k8s-app: cilium - 创建ServiceMonitor。
kubectl apply -f cilium-monitor.yaml
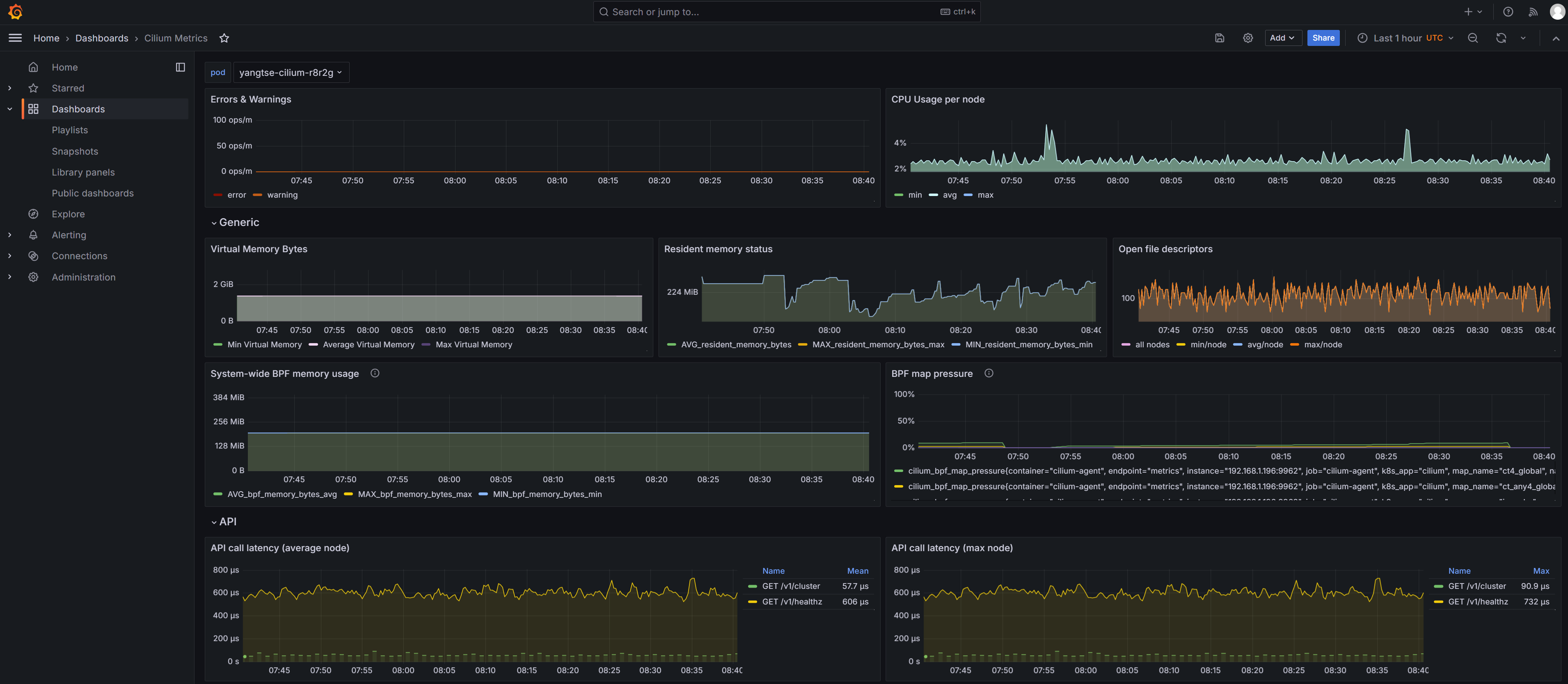
步骤四:配置Cilium指标看板
Cilium官网提供了Cilium指标的Grafana看板,相比Prometheus单调的指标数据,Grafana看板更加美观。您可以导入相关看板进行查看。
- 准备Cilium指标看板的配置文件,打开Cilium开源社区的Prometheus样例文件,找到文件中的cilium-dashboard.json并复制。
- 登录Grafana,在Grafana中选择Dashboards,导入获取的cilium-dashboard.json文件。
如果您在步骤二:安装相关插件中安装Grafana插件时启用了“数据源对接AOM”,请将cilium-dashboard.json文件中的datasource字段修改为prometheus-aom,然后再进行导入。
- 您可以通过看板查看Cilium指标,cilium指标的说明详见cilium-metrics。
