更新时间:2025-11-28 GMT+08:00
查询客户
合作伙伴可以查询其名下的所有子客户,以及查看子客户的已使用预算、基本信息等。
操作步骤
- 使用合作伙伴账号登录华为云。
- 单击页面右上角账号下拉框中的“伙伴中心”,进入伙伴中心。
- 在顶部导航栏中选择“销售 > 客户 > 客户管理”。
- 设置查询条件,筛选出待查询的客户。
伙伴可以根据客户名称,客户账号名,账号ID,客户经理姓名,本月消费,资源到期时间,移动电话或者客户标签查询客户。

- 单击页面上方的“关联关系操作记录”,可以查询客户与伙伴的关联/解除关联的事件记录,并处理客户发起的解除关联的事件。
- 单击列表字段旁边的眼睛按钮
,伙伴可以查看或隐藏字段的完整内容,内容默认隐藏。比如,单击“邮箱”旁边的眼睛按钮,可以查看或隐藏邮箱的完整内容。
- 单击客户列表的“账号名”,进入“客户详情”页面,可以查看子客户的详细信息。

- 单击”分配客户经理“,可以为客户分配客户经理,若客户经理已分配,单击”客户经理:***”,可修改客户经理。
- 当客户账号冻结和预算设置已授权时点击“账号冻结/解冻”下拉框中的“解冻账号”,可以解冻客户账号。
- 当客户账号与资源冻结和预算设置已授权时点击“账号冻结/解冻”下拉框中的“解冻账号与资源”,可以解冻账号与资源。
- 单击“客户关联关系申请”,可以查看关联关系操作记录,并对关联关系进行处理。
- 单击“解除关联”,可以解除客户的关联关系。
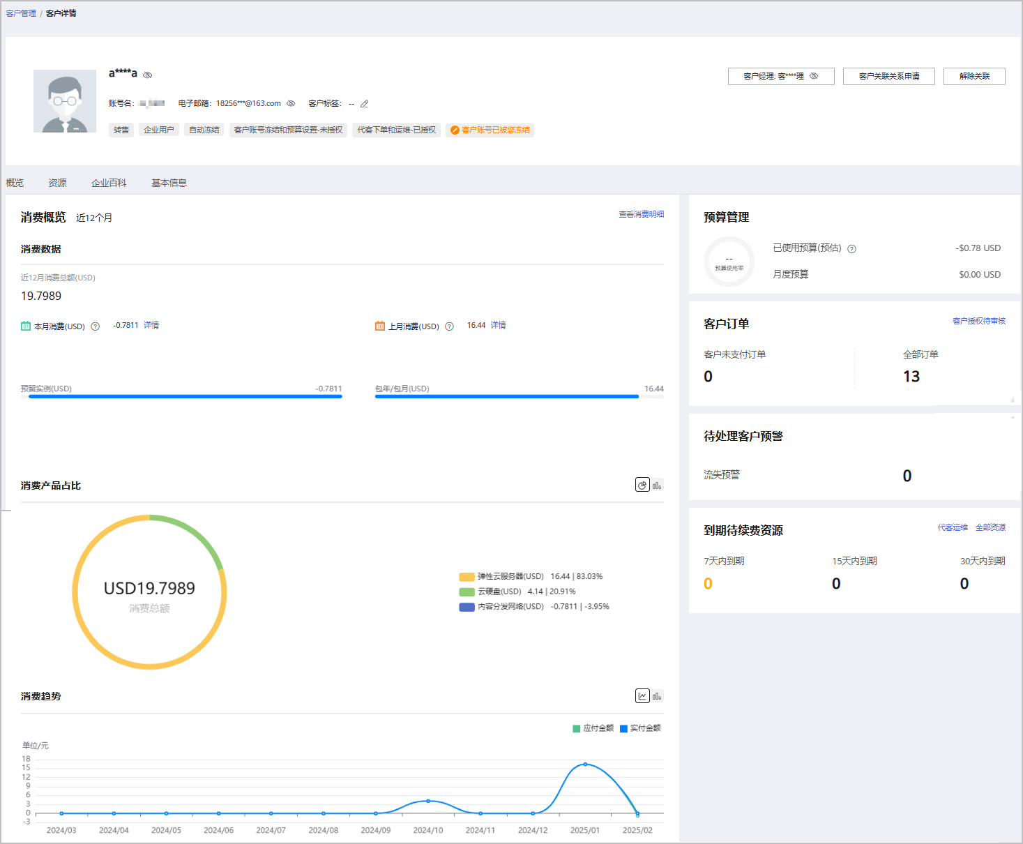
- 在“概览”页面,可以查看预算使用情况。当客户账号冻结和预算设置已授权时可以点击“设置预算”,为客户设置月度预算/一次性预算。
- 在“概览”页面,可以查看客户订单情况,点击“客户未支付订单”或“全部订单”下方数字,可以查看相对应的订单情况。当代客下单和运维已授权时可以点击"申请客户授权",向该客户申请代客操作权限。代客操作权限申请成功后,可以点击“代客下单”,可以代转售类客户下单购买包年/包月资源、开通按需资源。
- 在“概览”页面,可以查看待处理客户预警情况,点击预警旁边数字,可以查看预警列表。
- 在“概览”页面,可以查看到期待续费资源,当代客下单和运维已授权时可以点击”代客运维“,可以申请客户授权后并同意后,对客户进行资源运维。点击”全部资源“,可以查看到客户的包年/包月资源、按需资源、预留实例、节省计划。单击”7天内到期”、“15天内到期”、“30天内到期”下的数字,可以查询7/15/30天内到期的包年/包月资源、按需资源、预留实例、节省计划。
- 在“概览”页面,可以查看消费情况、消费产品占比及消费趋势,点击“查看消费明细”,可以查看客户的消费。点击“本月消费”的详情,可以查看本月消费明细;点击“上月消费”的详情,可以查看到上月消费明细;点击“消费产品占比”后的图标,可以切换展示消费产品排行;点击“消费趋势”后的图标,可以查看不同类型的趋势图。
- 在“资源”页面,可以查看到包周期资源 、按需资源及节省计划并进行导出操作。
- 在“基本信息”页面,单击“历史客户经理”,可以查看该客户关联的历史客户经理列表。
其他操作
合作伙伴还可以在“客户管理”页面,进行如下操作:
- 单击“导出 > 导出当前记录”,可以导出伙伴名下的所有客户。
仅限超级管理员导出客户列表,其他操作员需要导出操作时请联系超级管理员。
伙伴在使用伙伴中心导出功能时,敏感信息相关字段(如客户名称、移动电话、邮箱等)会进行匿名化处理。
- 单击“导出 > 查看导出记录”,在“导出记录”页面,单击“操作”列的“下载”,可以下载并查看导出状态为“已完成”的客户记录。
- 单击“设置预算”,为转售类客户设置预算,具体操作请参见为客户设置月度预算和为客户设置一次性预算。
- 单击“更多 > 解除关联”,可以解除与客户的关联关系。
- 单击“ 查看订单”,查看指定客户名下的所有订单信息。
- 单击“更多 > 查看资源”,查看指定客户所购买的按需资源详情和包年/包月资源详情,具体操作请参见查看客户资源。
- 单击“更多 > 查看客户消费”,查看指定客户的所有消费明细。
- 单击“更多 > 分配客户经理”,为指定客户分配客户经理,具体操作请参见为客户分配客户经理。
父主题: 客户管理