查看智能报告任务的所有报表
智能报告任务创建成功并生成报告后,您可以查看资源的智能报告和资源评估详情,并参考评估结果对资源进行优化。
约束与限制
支持查看历史报告的的最长时间为6个月。
前提条件
已创建智能报告并生成报告。
查看所有报表
- 登录云监控服务管理控制台。
 
- 选择“企业云监控 > 智能报告”,进入智能报告页面。
 - 在智能报告页面,单击智能报告任务所在行“操作”列的“查看所有报表”。 
     在“历史报告”界面,默认展示近6个月内生成的所有历史报告。
- 可以选择查看近最近1个月、最近3个月、最近6个月或近6个月内任意时间段的报表。
 - 支持按照任务状态过滤报表。
 
图1 历史报告
      表1 历史报告列表参数说明 参数
参数说明
任务开始执行时间
历史报告任务开始执行的时间
状态
任务状态,包括以下五种状态:进行中、失败、已完成、等待通知、通知失败。
- 进行中:excel报告、可视化报告生成中。
 - 失败:excel报告、可视化报告生成失败。
 - 已完成:excel报告、可视化报告生成成功,并成功发送通知后显示已完成。
 - 等待通知:excel报告、可视化报告生成成功,等待发送通知。
 - 通知失败:excel报告、可视化报告生成成功,发送通知失败。
 
查询范围
历史智能报告统计数据的时间范围,最长时间为6个月。
操作
任务状态为已完成、等待通知、通知失败时,支持下载excel报告和查看可视化报告。
 
查看资源水位分析报告
- 登录云监控服务管理控制台。
 
- 选择“企业云监控 > 智能报告”,进入智能报告页面。
 - 在智能报告页面,单击智能报告任务所在行“操作”列的“查看所有报表”。
 - 在“历史报告页面”,单击待查看的任务所在行“操作”列的“查看报告”,进入资源水位分析报告页面。 
     
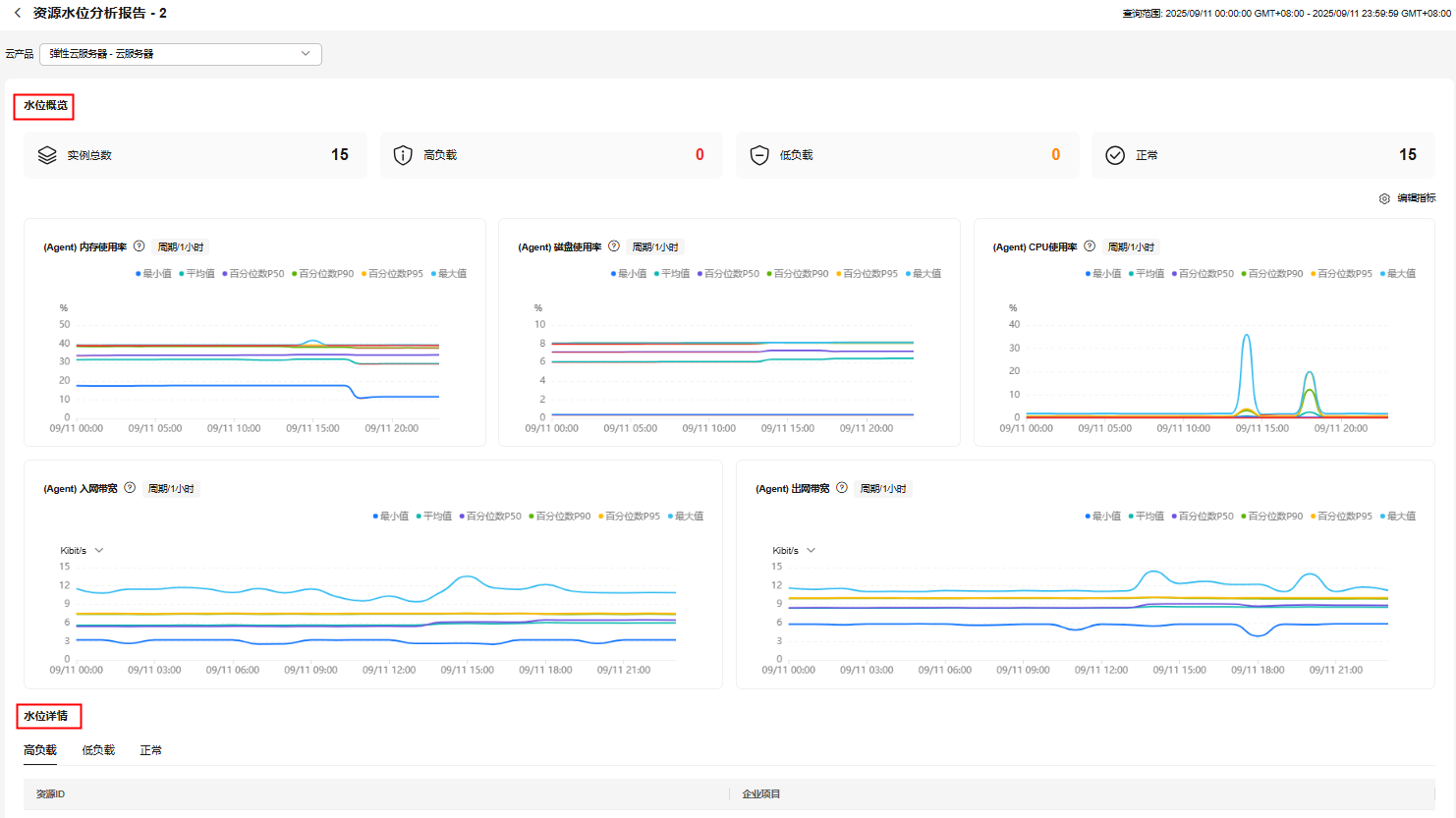
     图2 资源水位分析报告
      - 单击左上角的云产品选择框,可以选择当前报告中的其它云产品来切换可视化看板。 
     
- 水位概览中展示了当前云产品的实例总数、高负载实例数、低负载实例数和正常状态的实例数,并通过折线图展示所有实例下不同指标的最大值、最小值、平均值、百分位数P50、百分位数P90、百分位数P95,监控指标支持的聚合方法说明请参见云监控服务支持的聚合方法有哪些。单击图表右上角“编辑指标”可以设置需要展示的指标,不同云产品支持的指标不同,具体信息请参见资源水位分析报告中云产品支持的指标。
 - 水位详情列表展示了高负载、低负载和正常状态的资源详情。 
       
- 高负载:实例中负载相关指标中有一个指标的百分位数P50大于80%。
 - 低负载:实例中负载相关指标中所有指标的百分位数P50都小于20%。
 - 正常:除上述两种状态外的其他情况。负载相关指标请参见资源水位分析报告中云产品支持的指标。
 
 
 
资源水位分析报告中云产品支持的指标
| 
         云服务  | 
       
         产品  | 
       
         指标名称  | 
       
         是否为高低负载判断指标  | 
      
|---|---|---|---|
| 
         弹性云服务器  | 
       
         云服务器  | 
       
         (Agent) CPU使用率  | 
       
         是  | 
      
| 
         (Agent) 内存使用率  | 
       
         是  | 
      ||
| 
         (Agent) 出网带宽  | 
       
         否  | 
      ||
| 
         (Agent) 磁盘使用率  | 
       
         是  | 
      ||
| 
         (Agent) 入网带宽  | 
       
         否  | 
      ||
| 
         云备份  | 
       
         存储库  | 
       
         存储库使用率  | 
       
         是  | 
      
| 
         存储库使用量  | 
       
         否  | 
      ||
| 
         内容分发网络  | 
       
         域名  | 
       
         带宽  | 
       
         否  | 
      
| 
         流量  | 
       
         否  | 
      ||
| 
         总请求数  | 
       
         否  | 
      ||
| 
         回源带宽  | 
       
         否  | 
      ||
| 
         回源流量  | 
       
         否  | 
      ||
| 
         总回源次数  | 
       
         否  | 
      ||
| 
         状态码汇总回源5xx  | 
       
         否  | 
      ||
| 
         流量命中率  | 
       
         是  | 
      ||
| 
         分布式缓存服务  | 
       
         DCS Redis实例  | 
       
         带宽使用率  | 
       
         是  | 
      
| 
         内存利用率  | 
       
         是  | 
      ||
| 
         新建连接数  | 
       
         否  | 
      ||
| 
         已用内存  | 
       
         否  | 
      ||
| 
         已用内存峰值  | 
       
         否  | 
      ||
| 
         分布式消息服务  | 
       
         Kafka专享版  | 
       
         内存使用率  | 
       
         是  | 
      
| 
         磁盘容量使用率  | 
       
         是  | 
      ||
| 
         网络带宽利用率  | 
       
         是  | 
      ||
| 
         CPU使用率  | 
       
         是  | 
      ||
| 
         RocketMQ专享版  | 
       
         实例磁盘容量使用率  | 
       
         是  | 
      |
| 
         RabbitMQ实例  | 
       
         连接数  | 
       
         否  | 
      |
| 
         实例磁盘容量使用率  | 
       
         是  | 
      ||
| 
         CPU使用率  | 
       
         是  | 
      ||
| 
         内存使用率  | 
       
         是  | 
      ||
| 
         磁盘容量使用率  | 
       
         是  | 
      ||
| 
         云搜索服务  | 
       
         CSS集群  | 
       
         最大磁盘使用率  | 
       
         否  | 
      
| 
         最大JVM堆使用率  | 
       
         是  | 
      ||
| 
         最大CPU利用率  | 
       
         是  | 
      ||
| 
         云数据库 TaurusDB  | 
       
         TaurusDB实例  | 
       
         CPU使用率  | 
       
         是  | 
      
| 
         内存使用率  | 
       
         是  | 
      ||
| 
         QPS  | 
       
         否  | 
      ||
| 
         磁盘使用率  | 
       
         是  | 
      ||
| 
         连接数使用率  | 
       
         是  | 
      ||
| 
         MapReduce服务  | 
       
         集群  | 
       
         集群CPU统计  | 
       
         否  | 
      
| 
         集群内存统计  | 
       
         否  | 
      ||
| 
         主机CPU使用率  | 
       
         是  | 
      ||
| 
         主机内存使用率  | 
       
         是  | 
      ||
| 
         Yarn总体CPU使用率  | 
       
         是  | 
      ||
| 
         对象存储服务  | 
       
         用户  | 
       
         存储总用量  | 
       
         否  | 
      
| 
         标准存储用量  | 
       
         否  | 
      ||
| 
         桶名称  | 
       
         存储总用量  | 
       
         否  | 
      |
| 
         关系型数据库  | 
       
         MariaDB实例  | 
       
         CPU使用率  | 
       
         是  | 
      
| 
         内存使用率  | 
       
         是  | 
      ||
| 
         磁盘利用率  | 
       
         是  | 
      ||
| 
         QPS  | 
       
         否  | 
      ||
| 
         PostgreSQL实例(集群版)  | 
       
         CPU使用率  | 
       
         是  | 
      |
| 
         内存使用率  | 
       
         是  | 
      ||
| 
         磁盘利用率  | 
       
         是  | 
      ||
| 
         连接数使用率  | 
       
         是  | 
      ||
| 
         Microsoft SQL Server实例  | 
       
         CPU使用率  | 
       
         是  | 
      |
| 
         内存使用率  | 
       
         是  | 
      ||
| 
         磁盘利用率  | 
       
         是  | 
      ||
| 
         IOPS  | 
       
         否  | 
      ||
| 
         MySQL实例(以及TaurusDB标准版)  | 
       
         内存使用率  | 
       
         是  | 
      |
| 
         数据库总连接数  | 
       
         否  | 
      ||
| 
         CPU使用率  | 
       
         是  | 
      ||
| 
         缓冲池利用率  | 
       
         是  | 
      ||
| 
         磁盘使用量  | 
       
         否  | 
      ||
| 
         QPS  | 
       
         否  | 
      ||
| 
         IOPS  | 
       
         否  | 
      ||
| 
         虚拟私有云  | 
       
         弹性IP  | 
       
         出网带宽  | 
       
         否  | 
      
| 
         出网流量  | 
       
         否  | 
      ||
| 
         入网带宽  | 
       
         否  | 
      ||
| 
         入网流量  | 
       
         否  | 
      ||
| 
         出网带宽使用率  | 
       
         是  | 
      ||
| 
         入网带宽使用率  | 
       
         是  | 
      ||
| 
         带宽  | 
       
         出网带宽  | 
       
         否  | 
      |
| 
         入网带宽  | 
       
         否  | 
      ||
| 
         出网流量  | 
       
         否  | 
      ||
| 
         入网流量  | 
       
         否  | 
      ||
| 
         出网带宽使用率  | 
       
         是  | 
      ||
| 
         入网带宽使用率  | 
       
         是  | 
      ||
| 
         Web应用防火墙  | 
       
         独享实例  | 
       
         并发连接数  | 
       
         否  | 
      
| 
         CPU使用率  | 
       
         是  | 
      ||
| 
         磁盘使用率  | 
       
         是  | 
      ||
| 
         内存使用率  | 
       
         是  | 
      ||
| 
         防护域名  | 
       
         QPS峰值  | 
       
         否  | 
      |
| 
         云数据库 GaussDB  | 
       
         云数据库 GaussDB实例  | 
       
         实例数据磁盘总大小  | 
       
         否  | 
      
| 
         实例数据磁盘已使用百分比  | 
       
         是  | 
      ||
| 
         CPU使用率  | 
       
         是  | 
      ||
| 
         内存使用率  | 
       
         是  | 
      ||
| 
         IOPS使用率  | 
       
         是  | 
      ||
| 
         弹性负载均衡  | 
       
         弹性负载均衡  | 
       
         并发连接数  | 
       
         否  | 
      
| 
         新建连接数  | 
       
         否  | 
      ||
| 
         丢弃连接数  | 
       
         否  | 
      ||
| 
         入网带宽  | 
       
         否  | 
      ||
| 
         出网带宽  | 
       
         否  |